AnyProcess加工管理系统操作手册
AnyProcess加工管理系统操作手册
工厂管理-工厂概况
工厂管理-区域管理
工厂管理-厂房管理
工厂管理-车辆管理
原料管理-原料
原料管理-原料入库登记
原料管理-原料出库登记
原料管理-原料出入库台账
原料管理-供应商
加工管理-加工概览
加工管理-品种管理
加工管理-工序模型
加工管理-加工批次
加工管理-加工任务
加工管理-运输管理
投入品管理-投入品
投入品管理-投入品入库登记
投入品管理-投入品出库登记
投入品管理-投入品出入库台账
投入品管理-采购商
投入品管理-采购管理
溯源管理-检测记录
溯源管理-赋码管理
人事管理-正式员工
人事管理-临时员工
人事管理-到岗台账
财务管理-财务概览
财务管理-工资分析
财务管理-投入品分析
财务管理-客户管理
财务管理-订单管理
设备管理-物联设备
设备管理-监控设备
环境监测-环境数据
环境监测-视频分组
环境监测-视频监控
云端库-加工类目
云端库-品种库
云端库-工序模型
云端库-指标库
云端库-单据号管理
云端库-专家管理
云端库-调料库
云端库-器具库
云端库-生产企业
云端库-备案企业
云端库-计量单位
系统管理-部门管理
系统管理-角色管理
系统管理-账号管理
日志管理-操作日志
日志管理-访问日志
本文档使用 MrDoc 发布
-
+
首页
AnyProcess加工管理系统操作手册
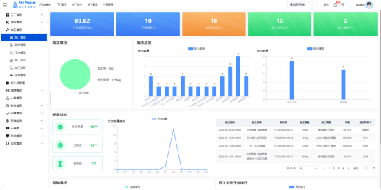
一、工厂管理 1.1工厂概况 该界面作为加工厂的首页及控制台界面,为用户呈现了加工厂的整体概况信息。该界面还为用户提供了便捷的操作入口,例如可以进行加工厂的编辑操作以及新增员工等常用功能,方便用户对加工厂的基本信息进行快速地了解和管理。  图1-1.1 点击首页的编辑则可跳转到编辑界面,该界面可以对加工厂的详细信息进行修改和补充,保证了加工厂信息的正确性和更新性。首页的告警信息板块也会时刻将加工厂出现的问题以醒目的方式展示出来,方便用户能第一时间看到信息,及时对加工厂出现的问题进行第一时间处理,保证加工厂的稳定运营。 1.2区域管理 区域管理模块是工厂管理板块的基础功能,聚焦工厂物理空间的区域化划分与管理。通过定义、维护工厂内不同作业区域(如东部、西部),为生产布局优化、设备管理、人员调度提供空间维度的数据支撑,助力企业规范工厂空间资源,提升生产运营效率 。  图1-2.1 新增:用户需要对加工厂进行新的区域划分时,可以点击新增进行新的区域的添加。 编辑:加工厂区域的信息存在缺失或有误,可以点击编辑对相关信息进行修改。 搜索:用户需要搜索某一区域的相关信息时,可以点击关键字搜索进行查询。 1.3厂房管理 厂房管理模块是工厂管理板块的核心功能,聚焦工厂厂房资源的数字化管理。通过整合厂房基础信息(数量、面积、区域分布)、空间布局与使用状态,为生产规划、资源调度、成本核算提供空间维度的数据支撑,助力企业优化厂房资源配置,提升生产运营效率 。  图1-3.1 在该界面点击厂房管理,则会跳转到厂房管理界面,该界面能对加工厂的每一个厂房的信息进行整合,让用户时刻把握每一个厂房的基本情况以及设备情况。若用户需要添加新的厂房,该界面也提供了相应的添加功能,点击添加,将新厂房的信息进行补录,保存即可。  图1-3.2 1.4车辆管理 车辆管理模块是工厂管理板块的重要组成,专注于工厂运输车辆资源的标准化管理。通过建档车辆基础信息(品牌、型号、车牌号 )、购置时间与状态,为物流调度、成本核算、设备维护提供数据支撑,助力企业规范车辆资源,保障原料运输、产品配送等环节高效运转 。  图1-4.1 新增车辆:用户需要增添新的车辆时,可以点击新增车辆进行添加,完善相关信息,点击保存即可添加新的车辆到该界面。 编辑:当该界面某一车辆信息出现错误或缺失时,点击编辑可以对该车辆的信息进行修改及补充。 删除:日常生产中,某些车辆会应现实因素导致不再需要,用户可以点击删除来删除该车辆的信息,保证该界面的简洁性。 搜索:需要某一车辆的大致信息时,可以通过关键字搜索来进行信息查询。 二、原料管理 2.1原料 原料模块是原料管理板块的核心功能,聚焦加工业务所需原料的标准化建档与全周期管理。通过记录原料基础信息(名称、类型、登记证号 )、生产企业、包装规格等,为原料采购、库存管控、生产配料提供数据支撑,助力企业规范原料资源,保障产品质量与生产流程顺畅 。  图2-1.1 新增:用户需要增加新的原料时,可以点击新增,填充新的原料相关信息,点击保存即可添加新原料到该界面。 编辑:若某些原料的信息有误或缺失,用户可以对相应原料点击编辑进行修改及补充,保证原料信息的完整性和正确性。 删除:存在不需要的原料信息时,可以点击删除来删除该原料的全部信息。 搜索:需要查找某一原料信息时,可以通过关键字的形式进行搜索,找到其相关信息。 用户如果需要原料的信息更直观更突出,也可以选择卡片式分布信息,该界面能极大程度上展示各个原料的信息,让用户能够对各个原料信息的精准定位。  图2-1.2 2.2原料入库登记 原料入库登记模块是原料管理板块的关键功能,聚焦加工业务原料入库环节的数字化流程管理。通过录入原料基础信息(名称、类型、库存 )、关联供应商、检验报告等,实现原料入库的规范化、可追溯化,为库存管理、生产配料提供准确的初始数据支撑 。 搜索:用户需要搜索目标原料进行入库时,可以在左侧列表上方搜索关键字来进行查询。 入库登记:将目标原料进行勾选后,将入库的相关信息进行补充后,点击立即入库,该原料的入库信息会被保存。  图2-2.1 2.3原料出库登记 原料出库登记模块是原料管理板块的关键功能,聚焦加工业务原料出库环节的数字化流程管理。通过录入原料出库信息(名称、规格、数量 )、关联检验报告、经办人等,实现原料出库的规范化、可追溯化,为生产配料、成本核算提供准确数据支撑,保障生产流程与库存管理的协同性 。 搜索:用户需要搜索目标原料进行出库时,可以在左侧列表上方搜索关键字来进行查询。 出库登记:将目标原料进行勾选后,将出库的相关信息进行补充后,点击立即出库,该原料的出库信息会被保存。  图2-3.1 2.4原料出入库台账 原料出入库台账模块是加工管理系统原料管理板块的核心功能,聚焦原料出入库全流程数据的集中化管理与追溯。通过整合入库、出库业务数据(如单据号、原料信息、操作记录 ),形成完整的原料流转台账,为库存管控、成本核算、质量追溯提供精准数据支撑,保障原料管理的透明化与规范化 。  图2-4.1 搜索:用户需要查找某一原料产品出入库的详细信息时可以通过上方列表的关键字搜索进行查询。 筛选:有时原料的出入库信息过于繁多,用户可以点击齿轮处,在自定义列表中勾选自己的目标信息,对信息进行去繁化处理。 2.5供应商 供应商模块是原料管理板块的重要组成,聚焦加工业务原料供应商的全维度信息管理。通过建档供应商基础信息(名称、联系人、地址)、经营资质(供应类别),为原料采购、供应链协同、供应商评估提供数据支撑,助力企业规范合作资源,保障原料供应稳定与合规 。  图2-5.1 新增:用户需要增加新的供应商信息时,可以点击添加,将供应商的相关信息进行填充,即可添加到该界面进行管理。 编辑:如果某一供应商的信息出现缺失或是错误,可以点击编辑对供应商的信息进行补充及修改。 删除:某些不再需要的供应商信息可以点击删除来去掉。 搜索:用户需要某些特定供应商的信息时,可以通过关键字搜索来查询,保证了信息的便捷化。 三、加工管理 3.1加工概览 加工概览模块是加工管理板块的核心功能,聚焦工厂加工业务的全局数据可视化呈现。通过整合厂房、批次、品种、模型等关键指标,以及加工进度、任务动态、运输情况等实时数据,为企业管理者提供加工业务的全景视图,辅助生产决策,保障生产流程高效运转 。  图3-1.1 3.2品种管理 品种管理模块是加工管理板块的基础功能,聚焦加工业务涉及品种的标准化建档与全周期管理。通过记录品种基础信息(图片、品种类目、名称 ),为生产排期、原料采购、产品溯源提供数据支撑,助力企业规范品种资源,保障产品质量与生产流程顺畅 。 从云端导入:进入云端库的品种库中,点击所需品种信息,则可保存到品种管理界面。 新增:用户需要增加新的品种信息时,可以点击新增,补充相关信息,即可将新的品种信息添加到该界面。 编辑:当某一品种的的信息出现错误或缺失,点击编辑可对该品种的信息进行修改及补充。 删除:对于不需要的品种信息,可以点击删除来进行删除操作。 搜索:用户需要某一品种的信息时,可以通过关键字搜索来查询该品种的信息。  图3-2.1 3.3工序模型 工序模型模块是加工管理板块的核心功能之一,聚焦加工工艺标准化建模,以金华火腿等产品为例,拆解、定义从原料选择到成品的全流程工序,沉淀工艺知识,为生产执行、工艺优化提供数字化依据,助力企业保障产品质量一致性,提升生产效率 。  图3-3.1 从云端导入:点击云端导入,用户可以从云端库中的工序模型添加新的模型到该界面。 新增:需要添加新的工序模型时,点击模型新增,补充品种的加工详细过程,保存信息即可将新的工序模型添加到该界面。 3.4加工批次 加工批次模块是加工管理板块的核心功能,聚焦加工业务批次的全流程数字化管理。通过整合批次基础信息(批次号、名称、品种、数量)、进度状态与关联模型,实现加工任务的标准化调度、进度监控与质量追溯,保障生产流程的有序性与产品质量的稳定性 新增批次:用户需要增加新的产品批次时,可以点击新增,将产品的信息以及加工模型进行补充后,保存即可。 搜索:用户需要知道某一批次的大致信息时,可以通过关键字搜索来查询。 详情:用户需要知道某一加工批次的具体流程时,可以点击该批次的详情进行查看。  图3-4.1 3.5加工任务 加工任务是加工管理系统的核心功能模块之一,用于集中管理工厂制品加工全流程任务信息,涵盖从任务创建到完成的全生命周期数据,助力企业精准把控加工进度、追溯生产过程、优化资源调配,提升加工环节运营效率与管理精细化水平。 详情:用户需要知道该产品的生产详细信息时,可以点击详情查看。 过程记录:需要了解产品的加工过程,可以点击过程记录来了解产品的整个加工流程。 搜索:用户需要快速定位某一任务的信息时,可以通过关键字搜索来寻找。  图3-5.1 3.6运输管理 运输管理是加工管理系统的关键模块,聚焦制品加工原料及成品运输环节,整合运输任务全流程数据,实现运输信息的集中管控、高效调度与精准追溯,助力企业保障运输质量、优化物流资源、降低运营风险 。 新增运输记录:用户需要增加新的运输记录信息时,可以点击新增,补充运输记录相关信息,即可添加到该界面中。 编辑:若某一运输记录信息出现了缺失或错误,可以点击编辑对该运输记录的信息进行补充及修改。 搜索:需要快速定位某一运输记录信息时,可以通过关键字搜索来查询。  图3-6.1 四、投入品管理 4.1投入品 投入品模块是投入品管理系统中,用于管理生产加工所需各类投入品(如调料、器具等 )的功能模块。它实现投入品信息的集中存储、便捷查询与高效维护,为生产环节的物料管理提供基础数据支撑,保障生产流程顺畅、合规。 从云端导入:从云端库中的投入品库导入投入品。 新增:需要添加新的投入品信息时,点击新增,补充新的投入品相关信息,即可将新投入品信息添加到该界面。 编辑:若投入品的信息出现缺失或错误,可以点击编辑对该投入品的信息进行补充及修改。 删除:不要的投入品信息可以点击删除来进行删除。 搜索:需要快速定位某一投入品的信息时,可以通过关键字搜索来查询该投入品信息。  图4-1.1 4.2投入品入库登记 投入品入库登记是系统中投入品管理模块的子功能,用于规范记录投入品入库流程,实现入库信息的精准录入、关联与存储,为库存管理、生产用料追溯提供基础数据支撑,保障投入品从采购到生产环节的数据闭环。 搜索:用户需要快速定位某一投入品时,可以通过关键字搜索来查询。 入库登记:选则需要入库的投入品,补充投入品入库相关信息,点击立即入库,则可完成入库信息登记。  图4-2.1 4.3投入品出库登记 投入品出库登记是系统投入品管理模块的关键功能,用于规范记录投入品出库流程,精准把控物料流向。通过录入出库信息,实现生产领料、物资发放等场景的数字化管理,为库存核算、成本追溯提供数据支撑,保障投入品从库存到使用环节的信息闭环。 搜索:用户需要快速定位某一投入品时,可以通过关键字搜索来查询。 出库登记:选则需要出库的投入品,补充投入品出库相关信息,点击立即出库,则可完成出库信息登记。  图4-3.1 4.4投入品出入库台账 投入品出入库台账是系统投入品管理模块的核心功能之一,用于集中展示投入品入库、出库的全量历史记录。通过整合出入库数据,实现对投入品流向、库存变动的精准追溯与统计分析,为库存管理、成本核算、生产决策提供数据支撑,保障投入品管理流程的透明化与可追溯性。 搜索:用户需要查询某一投入品的出入库信息时,可以通过关键字搜索来查询。 筛选:用户需要某一信息时,可以点击齿轮,在自定义列表中勾选目标信息,进行筛选。  图4-4.1 4.5采购商 采购商模块是系统中投入品管理体系的重要组成部分,用于集中管理企业的采购商信息,实现采购商档案的新增、搜索、编辑与删除等操作。通过标准化管理采购商数据,为采购流程提供准确的基础信息支撑,助力企业优化采购协作、把控供应质量 。 新增:需要增加新的采购商信息时,点击新增,补充新采购商的相关信息,即可将新采购商信息添加到该界面。 搜索:需要查找某一采购商信息时,通过关键字搜索即可查询。 编辑:若采购商的信息出现错误或缺失时,可以点击编辑对该采购商的信息进行修改及补充。 删除:对于不需要的采购商信息,点击删除即可进行删除。 从云端导入:可以从云端库中的投入品库导入相关信息。  图4-5.1 4.6采购管理 采购管理模块是系统中投入品管理业务的核心管理模块,用于集中管控采购全流程,涵盖采购任务创建、信 息维护、流程跟踪及数据统计。通过标准化采购流程,实现投入品采购需求与供应商资源的高效匹配,保障生产用料及时供应,同时沉淀采购数据,助力成本分析与供应商管理优化。 新增:用户需要添加新的采购流程信息,可以点击新增,进行采购流程信息填充,即可将新采购流程信息添加到该界面。 详情:若用户需要了解采购流程的详细信息,可以点击详情进行查看。 搜索:若用户需要快速定位某一采购流程信息位置,可一通过关键字搜索来查询。  图4-6.1 五、溯源管理 5.1检测记录 检测记录模块是溯源管理系统的重要组成,用于集中管理生产加工环节中品种检测数据。通过记录批次编号、品种、检测结果等信息,实现质量检测流程的数字化管控,助力企业追溯产品质量、把控生产风险、满足合规要求,为质量决策与持续改进提供数据支撑。 新增:若用户需要增加新的检测记录信息时,可以点击信息,对新检测记录信息进行填充,即可添加到该界面。 编辑:对于检测记录有误或缺失的信息,可以点击编辑对检测记录信息进行修改及补充。 删除:对于不需要的检测记录信息,可以点击删除来对该检测记录信息进行删除。 搜索:用户需要快速定位某一检测记录信息时,可以通过关键字搜索来查询。  图5-1.1 5.2赋码管理 赋码管理是溯源管理系统的重要组成部分,聚焦生产加工环节中批次赋码及关联信息管控。通过为每个加工批次生成唯一标识(批次编号 ),关联加工时间、品种、状态等数据,结合溯源二维码,实现产品从生产到流通的全流程追溯,助力企业强化质量管控、满足溯源合规要求,提升生产管理精细化水平。 过期时间:用户若想了解该二维码的过期时间,可以点击过期时间来查看该批次的过期时间。 搜索:用户需要快速定位某一批次记录信息时,可以通过关键字搜索来查询。  图5-2.1 六、人事管理 6.1正式员工 正式员工模块是人事管理系统的核心子模块之一,聚焦于工厂正式员工信息的全生命周期管理。通过该模块,可实现员工信息的高效录入、精准查询、灵活编辑及有序维护,为工厂人力资源统筹、生产调度协同及管理决策制定提供坚实的数据支撑,助力工厂优化人员配置,提升运营管理效率 。 新增员工:用户需要添加新的正式员工信息时,点击新增,填充新正式员工信息,即可将新正式员工信息添加到该界面。 编辑:若某一正式员工信息出现错误或缺失,点击编辑,对该正式员工信息进行修改及补充。 禁用:如果需要禁止某一正式员工接着从事该项工作,可以点击禁用来禁止,如需重新启用该正式员工,也可点击启用来启用该正式员工。 删除:对于不需要的正式员工信息,可以点击删除来删除该正式员工信息。 搜索:用户需要快速定位某一正式员工的信息时,可以通过关键字搜索来查询。  图6-1.1 6.2临时员工 临时员工模块是人事管理系统的核心子模块之一,聚焦于工厂临时员工信息的全生命周期管理。通过该模块,可实现员工信息的高效录入、精准查询、灵活编辑及有序维护,为工厂人力资源统筹、生产调度协同及管理决策制定提供坚实的数据支撑,助力工厂优化人员配置,提升运营管理效率 。 新增员工:用户需要添加新的临时员工信息时,点击新增,填充新临时员工信息,即可将新临时员工信息添加到该界面。 编辑:若某一临时员工信息出现错误或缺失,点击编辑,对该临时员工信息进行修改及补充。 禁用:如果需要禁止某一临时员工接着从事该项工作,可以点击禁用来禁止,如需重新启用该临时员工,也可点击启用来启用该临时员工。 删除:对于不需要的临时员工信息,可以点击删除来删除该临时员工信息。 搜索:用户需要快速定位某一临时员工的信息时,可以通过关键字搜索来查询。  图6-2.1 6.3到岗台账 到岗台账模块是人事管理板块的重要组成,用于精准记录工厂临时工每日到岗情况。通过日期维度梳理到岗人员信息,涵盖临时工姓名、联系电话等内容,助力工厂把控人力到岗动态,为工时核算、人力调配及成本管控提供数据支撑,保障生产运营中人力配置的清晰可查与高效管理 。 自动继承设置:若当日无新增到岗台账记录沿用前一天到岗台账。  图6-3.1 七、财务管理 7.1财务概览 致力于为加工制造类企业提供全面、高效的管理支持,财务概览模块作为核心组成部分,聚焦工厂财务数据的整合呈现与趋势分析,助力企业管理者精准把控财务状况,辅助决策制定 。  图7-1.1 7.2工资分析 本模块是财务管理板块的核心功能之一,聚焦工资数据的多维度分析,涵盖正式员工与临时员工工资的年度对比、月度趋势追踪,以及员工工资详情查询,助力企业精准把控人力成本,为薪资策略优化、人力规划调整提供数据支撑 。  图7-2.1 7.3投入品分析 投入品分析模块是财务管理板块的重要组成,聚焦调料与器具两类投入品,通过呈现投入金额、趋势数据,助力企业监控生产资料采购成本,优化采购计划与成本控制策略 。  图7-3.1 7.4客户管理 客户管理模块是财务管理系统的重要组成,聚焦客户信息集中管理,支持客户数据查询、新增、编辑及删除,助力企业梳理客户资源,优化客户关系维护,提升业务协作效率 。 新增:需要增加新的客户信息时,可以点击新增,填充相关新客户信息,即可将新客户信息添加到该界面。 详情:需要了解目标用户的全部信息时,可以点击详情进行查看。 编辑:若客户信息出现错误或缺失时,可以点击编辑对客户的信息进行修改及补充。 删除:不要的客户信息可以点击删除进行删除。 搜索:需要快速定位某一客户的信息时,可以通过关键字搜索进行查找。  图7-4.1 7.5订单管理 订单管理模块是财务管理系统的关键业务模块,专注于订单全生命周期的数据管理,覆盖订单录入、查询、编辑与删除,助力企业高效统筹订单流程,保障业务顺畅运转,提升客户服务质量 。 新增订单:需要增加新的订单信息时,可以点击新增,填充相关新订单信息,即可将新订单信息添加到该界面。 详情:需要了解目标订单的全部信息时,可以点击详情进行查看。 编辑:若订单信息出现错误或缺失时,可以点击编辑对订单的信息进行修改及补充。 删除:不要的订单信息可以点击删除进行删除。 搜索:需要快速定位某一订单的信息时,可以通过关键字搜索进行查找。  图7-5.1 八、设备管理 8.1物联设备 物联设备模块是设备管理板块的核心组成,聚焦工厂物联设备的集中化、精细化管理,覆盖设备信息建档、状态监控、操作配置等功能,助力企业实时掌握物联设备运行情况,保障生产流程稳定,提升设备管理效率 。 新增设备:需要添加新的物联设备时,可以点击新增,将在线的新设备绑定,即可添加到该界面。 地图打点:对物联设备进行地图划分时,可以点击地图打点来划分该设备的运行区域。 指标配置:对物联设备的运行指标进行系统化配置,对目标进行精准化检测。 删除:对于不需要的物联设备可以点击删除来删除。 搜索:需要快速定位某一物联设备信息时,可以通过关键字搜索来查询。  图8-1.1 8.2监控设备 监控设备模块是设备管理板块的重要组成,专注于工厂监控设备的全生命周期管理,涵盖设备信息建档、状态监控、操作配置等功能,助力企业实时掌握监控设备运行状态,保障生产现场可视化管理,提升生产安全与管理效率 。 新增摄像头:需要添加新的摄像头时,可以点击新增,将在线的新摄像头绑定,即可添加到该界面。 地图打点:对摄像头进行监控区域划分时,可以点击地图打点来划分该摄像头的运行区域。 分组设置:需要将摄像头进行分组时,可以点击分组设置进行分组。 删除:对于不需要的摄像头可以点击删除来删除。 搜索:需要快速定位某一摄像头信息时,可以通过关键字搜索来查询。  图8-2.1 九、环境监测 9.1环境数据 环境数据模块是环境监测板块的核心,聚焦工厂车间环境参数(温度、湿度 )的实时采集、展示与趋势分析,助力企业把控生产环境质量,保障生产工艺稳定性,为生产决策提供环境数据支撑 。  图9-1.1 9.2视频分组 视频分组模块是环境监测板块的重要组成,专注于工厂视频监控资源的分类管理,支持视频分组的创建、编辑与删除,助力企业按需梳理监控场景(如加工车间、冷库 ),提升视频监控的组织性与查看效率,保障生产现场可视化管理 。 新增视频分组:需要添加新的视频分组时,可以点击新增,填写新视频分组的信息,即可添加到该界面。 编辑:若视频分组的信息出现错误或缺失,可以点击编辑对视频分组的信息进行修改或补充。 删除:对于不需要的视频分组,可以点击删除进行删除。 搜索:需要快速定位某一视频分组的信息时,可以通过关键字搜索来查询。  图9-2.1 十、云端库 10.1加工类目 加工类目模块是云端库板块的核心组成,聚焦加工业务相关品类的标准化管理,通过构建品种分类体系,支撑加工流程中原料选型、工艺适配等环节,助力企业规范加工基础数据,提升生产协同效率 。 新增:需要添加新的类目信息时,点击新增,填充相关类目信息,即可将新类目信息添加到该界面中。 编辑:若类目的信息出现错误或缺失,可以点击编辑对类目的信息进行修改或补充。 删除:对于不需要的类目信息,可以点击删除进行删除。 搜索:需要快速定位某一类目的信息时,可以通过关键字搜索来查询。  图10-1.1 10.2品种库 品种库模块是云端库板块的重要组成,专注于加工业务相关品种信息的集中管理,涵盖品种类目、基础属性及关联知识库的维护,为原料采购、加工工艺适配等环节提供标准化品种数据支撑,助力企业规范品种管理,提升生产流程的精准性与协同性 。 新增:需要添加新的品种信息时,点击新增,填充相关品种信息,即可将新品种信息添加到该界面中。 搜索:需要快速定位某一品种的信息时,可以通过关键字搜索来查询。  图10-2.1 10.3工序模型 工序模型模块是云端库板块的核心功能之一,聚焦加工工艺标准化建模,以金华火腿等产品为例,拆解、定义从原料选择到成品的全流程工序,沉淀工艺知识,为生产执行、工艺优化提供数字化依据,助力企业保障产品质量一致性,提升生产效率 。  图10-3.1 10.4指标库 指标库模块是云端库板块的关键组成,聚焦加工业务核心指标的标准化管理,涵盖环境指标等分类,通过定义、维护指标体系,为生产监控、质量管控、数据分析提供量化依据,助力企业精准把控生产过程,保障产品质量与生产效率 。 新增指标:需要添加新的指标信息时,点击新增,填充相关指标信息,即可将新指标信息添加到该界面中。 编辑:若指标的信息出现错误或缺失,可以点击编辑对指标的信息进行修改或补充。 删除:对于不需要的指标信息,可以点击删除进行删除。 搜索:需要快速定位某一指标的信息时,可以通过关键字搜索来查询。  图10-4.1 10.5单据号管理 单据号管理模块是云端库板块的基础功能,专注于加工业务全流程单据编号规则的标准化定义与维护。通过统一管理计划、批次、任务等单据的编码格式,保障业务数据的唯一性、规范性,为生产协同、数据追溯与系统集成提供基础支撑 。 编辑:若单据号的信息出现错误或缺失,可以点击编辑对单据号的信息进行修改或补充。 搜索:需要快速定位某一单据号的信息时,可以通过关键字搜索来查询。  图10-5.1 10.6专家管理 专家管理模块是云端库板块的特色功能,聚焦加工领域专家资源的集中化管理。通过记录专家基础信息、研究方向、专业领域等内容,为企业生产工艺优化、技术难题攻克、员工培训等提供智力支持,助力整合行业专家资源,赋能加工业务升级 。 新增系统专家:需要添加新的专家信息时,点击新增,填充相关专家信息,即可将新专家信息添加到该界面中。 编辑:若专家的信息出现错误或缺失,可以点击编辑对专家的信息进行修改或补充。 删除:对于不需要的专家信息,可以点击删除进行删除。 搜索:需要快速定位某一专家的信息时,可以通过关键字搜索来查询。  图10-6.1 10.7调料库 调料库模块是云端库板块的重要组成,专注于加工业务所需调料的标准化管理。通过集中建档调料的基础信息(名称、规格、包装等),为原料采购、生产配料、成本核算提供数据支撑,助力企业规范调料资源管理,保障生产流程顺畅 。 新增调料:需要添加新的调料信息时,点击新增,填充相关调料信息,即可将新调料信息添加到该界面中。 编辑:若调料的信息出现错误或缺失,可以点击编辑对调料的信息进行修改或补充。 删除:对于不需要的调料信息,可以点击删除进行删除。 搜索:需要快速定位某一调料的信息时,可以通过关键字搜索来查询。  图10-7.1 10.8器具库 器具库模块是云端库板块的重要组成,专注于加工业务所需器具的标准化管理。通过集中建档器具的基础信息(名称、规格、包装等 ),为生产准备、设备管理、成本核算提供数据支撑,助力企业规范器具资源管理,保障生产流程顺畅 。 新增器具:需要添加新的器具信息时,点击新增,填充相关器具信息,即可将新器具信息添加到该界面中。 编辑:若器具的信息出现错误或缺失,可以点击编辑对器具的信息进行修改或补充。 删除:对于不需要的器具信息,可以点击删除进行删除。 搜索:需要快速定位某一器具的信息时,可以通过关键字搜索来查询。  图10-8.1 10.9生产企业 生产企业模块是云端库板块的关键组成,聚焦加工业务合作生产企业的全维度信息管理。通过建档企业基础信息(名称、法人、地址等)、经营资质(统一信用代码、经营类别),为原料采购、业务协同、供应商管理提供数据支撑,助力企业规范合作资源,保障供应链稳定 。 新增生产企业:需要添加新的生产企业信息时,点击新增,填充相关生产企业信息,即可将新生产企业信息添加到该界面中。 编辑:若生产企业的信息出现错误或缺失,可以点击编辑对生产企业的信息进行修改或补充。 删除:对于不需要的生产企业信息,可以点击删除进行删除。 搜索:需要快速定位某一生产企业的信息时,可以通过关键字搜索来查询。  图10-9.1 10.10备案企业 备案企业模块是云端库板块的重要组成,聚焦加工业务合作备案企业的全维度信息管理。通过建档企业基础信息(名称、法人、地址等 )、经营资质(统一信用代码、经营类别 ),为业务合规性校验、供应链协同、供应商管理提供数据支撑,助力企业规范合作资源,保障业务合法合规与供应链稳定 。 新增备案企业:需要添加新的备案企业信息时,点击新增,填充相关备案企业信息,即可将新备案企业信息添加到该界面中。 编辑:若备案企业的信息出现错误或缺失,可以点击编辑对备案企业的信息进行修改或补充。 删除:对于不需要的备案企业信息,可以点击删除进行删除。 搜索:需要快速定位某一备案企业的信息时,可以通过关键字搜索来查询。  图10-10.1 10.11计量单位 计量单位模块是云端库板块的基础功能,专注于加工业务全流程计量单位的标准化管理。通过定义、维护常用计量单位(如 kg、g、个),保障原料采购、生产配料、库存管理等环节数据的一致性与准确性,为企业数字化生产提供基础度量支撑 。 新增计量单位:需要添加新的计量单位信息时,点击新增,填充相关计量单位信息,即可将新计量单位信息添加到该界面中。 编辑:若计量单位的信息出现错误或缺失,可以点击编辑对计量单位的信息进行修改或补充。 删除:对于不需要的计量单位信息,可以点击删除进行删除。 搜索:需要快速定位某一计量单位的信息时,可以通过关键字搜索来查询。  图10-11.1 十一、系统管理 11.1部门管理 部门管理模块是系统管理板块的基础功能,聚焦企业组织架构中部门信息的标准化管理。通过建档部门基础信息(名称、负责人、联系方式 ),为权限分配、流程审批、业务协同提供组织架构支撑,助力企业规范内部管理,提升跨部门协作效率 。 新增部门:需要添加新的部门信息时,点击新增,填充相关部门信息,即可将新部门信息添加到该界面中。 编辑:若部门的信息出现错误或缺失,可以点击编辑对部门的信息进行修改或补充。 删除:对于不需要的部门信息,可以点击删除进行删除。 搜索:需要快速定位某一部门的信息时,可以通过关键字搜索来查询。  图11-1.1 11.2角色管理 角色管理模块是系统管理板块的核心功能,聚焦企业用户角色的标准化定义与权限分配。通过创建、维护不同岗位角色(如管理员、技术工),并关联系统操作权限,实现 “按角色赋权、按岗位管理”,保障系统数据安全,提升权限管控效率 。 搜索:需要快速定位某一角色的信息时,可以通过关键字搜索来查询。  图11-2.1 11.3账号管理 账号管理模块是系统管理板块的基础功能,聚焦企业用户账号的全生命周期管理。通过建档用户基础信息(名称、性别、手机号)、管控账号状态(启用 / 停用)、维护密码权限,保障系统访问安全,实现用户操作可追溯、权限可管控,支撑企业数字化办公的人员管理需求 。 新增用户:需要添加新的账号信息时,点击新增,填充相关账号信息,即可将新账号信息添加到该界面中。 编辑:若账号的信息出现错误或缺失,可以点击编辑对账号的信息进行修改或补充。 删除:对于不需要的部门信息,可以点击删除进行删除。 停用:需要关停某一账号的状态时,可以点击停用来关闭该账号 修改密码:若需要修改账号的密码,可以点击修改密码去修改对应账号的密码。 搜索:需要快速定位某一账号的信息时,可以通过关键字搜索来查询。  图11-3.1 十二、日志管理 12.1操作日志 操作日志板块用于记录系统用户的操作行为,方便管理员进行审计和问题追溯,确保系统的安全性和可追溯性。  图12-1.1 12.2访问日志 访问日志板块用于记录系统用户的访问行为,包括访问的IP地址、请求的模块、执行的动作、请求的内容、请求方法、请求时间和请求用户等信息,方便管理员进行系统访问审计和问题追溯,确保系统的安全性和可追溯性。  图12-2.1
admin
2025年9月1日 20:05
转发文档
收藏文档
上一篇
下一篇
手机扫码
复制链接
手机扫一扫转发分享
复制链接
Markdown文件
分享
链接
类型
密码
更新密码